设备图片:
设备功能:
· 金属加工行业切削液原液实现全自动浓度配比和供往现场机台。解决切削液浓度配比不精
准、现场配比供液人力不足、供液抛洒滴漏等问题。
设备优点:
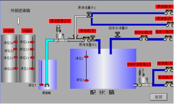
· 智能配比控制:操作、监控、模拟、I/O、报警、参数设置等操作单元;
· 精准浓度配比:通过设定浓度值,自动定量加注相应的原液和自来水配比,浓度精准;
· 数据保存:所有原液和自来水的使用量数据自动保存,生成使用曲线,数据保存一年,便于
追溯统筹;
· 液位控制:设定多组液位控制,防止原液缺失对现场生产的影响、防止液位过高溢液,实现
自动化平衡控制;
· 恒压供液系统:以PLC、变频器、伺服泵、异步电动机、安全阀、压力传感器等组成,PLC控
制系统为核心,结合变频调速的技术,根据现场的压力来自动供液;
· 输出高扬程泵浦,保证现场供液距离;
· 原液桶加装报警装置,及时提醒运送原液桶;
· 整机PLC全自动控制,浓度0-25%自由设定,运行指示,停机报警;
· 一键式操作,运行方便;
客户案例:
